%20fexillon-lockup-RGB-red.png)
Fexillon Twin
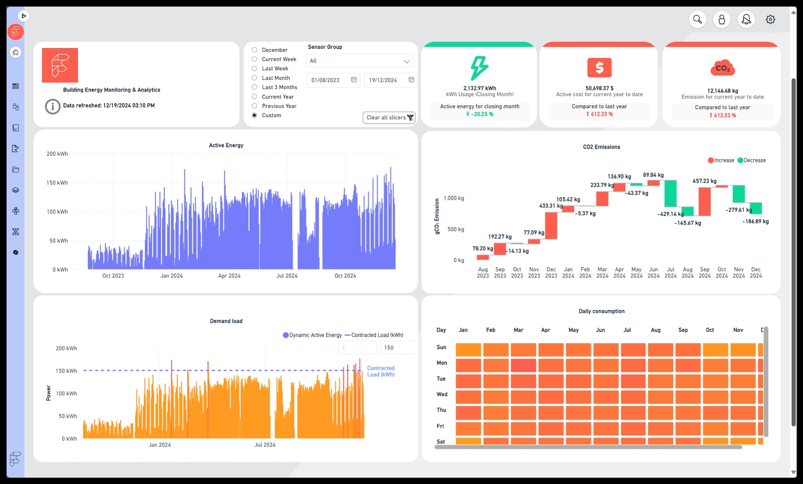
Fexillon Twin platform is a cross-domain data integrator that combines rich and complex data from a wide variety of sources (BIM, IoT, BMS, etc.) into a consistent Digital Twin model. The ambient intelligence of the Fexillon Twin enables the building services to adapt to the needs and requirement of the people using it, as well improving the building operation & maintenance processes whilst reducing the building running costs.
Link to Website
Supported RESET Standards
Fexillon Twin currently supports the following RESET Standards:
RESET Air
RESET Energy
RESET Water
Features
• Powered by Microsoft Azure Digital Twins • Immersive building visualization in 3D • Fexillon BIM team to facilitate 2D or 3D building plan import as Digital Twin • Easy to use red-amber-green color coding of sensor readings • Indoor Air Quality (IAQ) Report and Score • Configurable Indoor Air Quality (IAQ) warnings and alerts • Public status pages for individual spaces and entire buildings • Integration with occupancy sensors for reporting and alerting accuracy • Viral survivability and transmission calculation • Get your building certified by Fexillon RESET® Accredited Professionals
Screenshots


Active Markets
Fexillon Twin is currently available in the following markets:
- Canada
- European Union
- United Kingdom
- United States
MSRP
Based on the building area and number of sensors.
Supported RESET Air Accredited Monitors
Fexillon Twin currently supports the following RESET Air Accredited Monitors:
Contact Information
RESET Projects
The following RESET Projects uses Fexillon Twin as their data provider:
| RP Number | Project Name | Location |
|---|---|---|
| RP-00337 | JEDunn HQ Atlanta | Atlanta, United States |
| RP-00395 | Microsoft Dublin 10 Admin | Dublin, Ireland |